Trusted by data teams where Snowflake credits drive the bill
Connect in minutes
One service user. Full Snowflake visibility.
Connect your Snowflake account with a read-only service user scoped to ACCOUNT_USAGE. DoiT ingests warehouse metering, query history, and storage usage automatically, no agents, no code changes, no export pipelines to maintain. You're looking at unified credit reports within hours of connecting.

What you get
Built for the realities of running on Snowflake
The things data and FinOps leaders actually ask us for when they connect their Snowflake account.

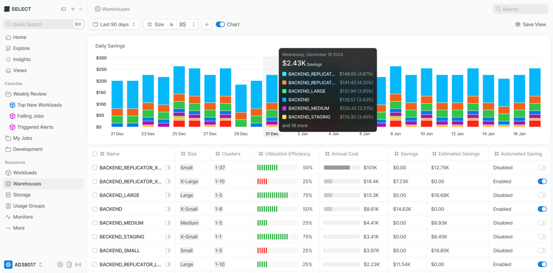
Unified credit reporting
Slice Snowflake spend by warehouse, database, role, or team without building custom ACCOUNT_USAGE pipelines.

Real-time anomalies
Get alerted on credit spikes and runaway warehouses in minutes, not hours.

Warehouse rightsizing
Actionable recommendations to resize warehouses and cut idle compute with confidence.

Query-level attribution
Tie credit burn back to the queries, users, and roles actually driving it.

Storage vs compute split
Separate compute credits, storage, and cloud services overhead so you can see which lever actually moves the bill.

Governance and budgets
Set credit budgets per warehouse or team without chasing resource monitors by hand.
ACCOUNT_USAGE tells you what happened. Cloud Intelligence™ helps you do something about it.
Beyond Snowflake's usage views
Multi-account rollups
Consolidated views across every Snowflake account and region, with drilldown into any warehouse or database.
Real-time anomaly alerts
Machine-learning detection on warehouse, role, and query-tag dimensions, routed to Slack or email.
Capacity commitment planning
Model Snowflake capacity commitments against actual credit consumption before you sign the contract.
Tag and allocation hygiene
Find unattributed credits, enforce query tagging, and split shared warehouses the way finance expects.
Cross-cloud cost allocation
Blend Snowflake credits with your underlying AWS, Azure, or Google Cloud spend in one model.
Forward Deployed Engineers
World-class cloud architects who work as an extension of your team to implement optimizations.
Fast-growing companies run on DoiT Cloud Intelligence™
Avg. savings within first 90 days
Avg implementation time
“DoiT's focus on reliability, mixed with the system's flexibility, helps us safely optimize our Amazon EKS workloads with zero-touch from our engineers.”
Oren Ashkenazy
Director of DevOps and Cloud at Fiverr
Ready to connect your Snowflake account?
Put your Snowflake credits under a brighter light.
Frequently asked
questions
How do I get better visibility into Snowflake credits across warehouses and teams?
Connect your Snowflake account once. Cloud Intelligence™ ingests ACCOUNT_USAGE data for every warehouse, database, and role, so you can slice credit burn by team, query tag, or workload from a single view, no scheduled exports, no manual rollups.
What's the best way to integrate Snowflake usage data with Cloud Intelligence™?
Create a read-only service user with access to the SNOWFLAKE.ACCOUNT_USAGE schema. DoiT handles the rest: ingestion, normalization, and hourly-granularity reporting on warehouse metering, query history, and storage. Most teams are live within a day.
How can I see which warehouses or queries drive most of my Snowflake spend?
Reports let you drill from total credits down to a specific warehouse, user, role, or individual query. You can filter by query tag, database, or time window without writing SQL against ACCOUNT_USAGE yourself.
How can I monitor Snowflake credit anomalies in real-time?
Anomaly detection runs continuously across warehouses, roles, and query-tag dimensions. When consumption spikes (a runaway query, a warehouse that forgot to auto-suspend), you get a Slack or email alert with the likely cause.
Can Cloud Intelligence™ help with Snowflake warehouse rightsizing?
Yes. We analyze warehouse utilization, concurrency, and idle time to recommend size and auto-suspend changes. You can see projected credit savings before applying any change.
How can I plan Snowflake capacity commitments more accurately?
Cloud Intelligence™ models your actual credit consumption patterns against proposed commitment tiers, so you can right-size your contract and track utilization once it's signed.
How is Cloud Intelligence™ different from Snowflake's built-in usage dashboards?
Snowsight and ACCOUNT_USAGE views are reporting tools scoped to Snowflake. Cloud Intelligence™ is a platform: multi-cloud visibility, proactive rightsizing, real-time anomaly detection, governance, commitment planning, and access to forward deployed engineers who help you act on what the data shows.
Is my data secure when I connect my Snowflake account?
Cloud Intelligence™ uses a read-only service user with least-privilege grants on ACCOUNT_USAGE metadata. We never read customer data in your tables or make changes without your approval, and the platform is SOC 2 Type II certified.
